TraqNext

Maximize Accountability and Enhance Productivity with Comprehensive Employee Monitoring

From tracking application usage and website visits to capturing screenshots and real-time productivity insights, this feature empowers managers to ensure that employees remain focused and engaged. It promotes accountability and helps optimize performance.

Real-time monitoring

Instant Oversight, Enhanced Accountability, and Immediate Insights

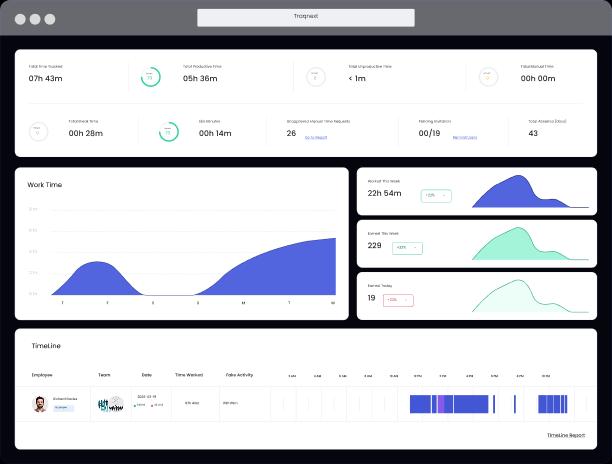
TraqNext provides real-time data-feeds to Dashboard and in reports. This gives managers immediate visibility into employee activities as they happen. This feature tracks what your team is doing in real-time, including application usage, website visits, tasks in progress, and overall productivity statistics. With a live view of team activity, managers can quickly identify who is focused on work-related tasks and who might be distracted or blocked somewhere, allowing for timely interventions to keep productivity on track.

This is valuable and applicable for managing on-site as well as distributed teams. Managers can monitor work patterns, track the time invested in tasks and projects, and overall productivity of individuals and teams, all from a centralized dashboard. This transparency enables quicker decision-making, fosters accountability, and promotes a culture of trust and responsibility.

Hence, it allows businesses to proactively address issues before they escalate, ensuring that operations run smoothly and efficiently. This also provides you with complete control and visibility over your workforce performance, enabling better management and enhanced productivity.
Product screenshot

Screenshots

Visual Accountability, Transparency in Work and Enhanced Oversight

TraqNext provides an additional layer of accountability by capturing periodic screenshots of employee desktops during work hours. This helps managers and company owners visually monitor progress on tasks, ensuring that employees remain focused on work-related activities. Screenshots can be taken at scheduled times, offering a clear snapshot of the work being done.

This feature promotes transparency and helps track task progress, especially for remote or distributed teams where physical supervision is not possible. Managers can review these screenshots to verify that employees are staying on task, adhering to company policies, and maintaining productivity. This feature is particularly useful in industries requiring strict compliance, high levels of confidentiality, or client work validation.

To respect employee privacy, screenshots captured can be blurred to promote trust while maintaining accountability across the team. All screenshots are securely stored, ensuring that sensitive data is protected while providing a reliable record of work done. This balanced approach enhances trust, accountability, and efficiency in the workplace.
Product screenshot

Activity and productivity tracking

Real-Time Insights to Maximize Engagement and Optimize Performance

TraqNext provides a comprehensive view of your employee’s day-to-day activities, allowing you to monitor their engagement and productivity in real time. This offers a clear understanding of how time is being utilized throughout the workday.

Managers can ensure that employees are focused on their tasks and stay productive, whether working remotely, in a hybrid environment, or on-site. This helps them to identify and intervene when employees become idle or lose focus. This enables businesses to provide timely support to their employees, adjust workloads, and address any potential distractions or inefficiencies that could impact performance.

The in-depth activity reports allow you for deeper analysis of work patterns and productivity analysis, helping you to spot trends, identify bottlenecks, and optimize workflows. This promotes accountability, trust, improved performance and helps create a more efficient and productive work environment.
Product screenshot

Web and app usage

Monitor Digital Activity, Ensure Focus, Optimize Productivity

TraqNext tracks which apps and websites are being used by your employees individually or in teams during work hours, giving managers a clear picture of whether time is being spent on work-related tasks or non-productive activities. With detailed logs of app usage and website visits, businesses can ensure that employees stay focused on their responsibilities, reducing distractions and improving overall productivity.

The categorization of web and app usage into productive, non-productive, neutral and unrated activities helps managers to identify trends and patterns that might be affecting performance. The detailed reports provide a summary and in-depth information about an employee or a team activity, allowing managers to make informed decisions on workload management and identify areas where training or support is needed.

By offering transparency and accountability, the Web and App Usage feature helps maintain a productive work environment, whether employees are working remotely, in a hybrid setting, or on-site.

Product screenshot

Productivity Labeling

Categorize Digital Activity, Boost Focus, Maximize Productivity

TraqNext helps you quickly identify how much time employees are spending on each app and websites and gives businesses the flexibility to define which apps and websites are considered productive or non-productive, as per company policy. For instance, software development tools and office suites might be labeled as productive, while entertainment or social media sites could be labeled as non-productive. New apps and websites will be marked as unrated.

Changes in the labelling of apps and websites will affect productivity statistics across the whole company immediately.
Product screenshot

Time and Attendance

Accurate Timekeeping, Streamlined Attendance, Enhanced Accountability

TraqNext offers businesses a reliable and automated solution for tracking employee work hours and attendance, whether your team is working remotely, on-site, or in a hybrid environment. TraqNext automatically records the clock in and out of each employee, ensuring accurate time records without the hassle of manual input or paperwork.

With real-time attendance tracking, managers have instant visibility into who is working, who’s late, and who is absent, helping to maintain operations and prevent delays.

TraqNext also offers shift scheduling, making it easy to accommodate varied shifts and work hours across different time zones. If an employee forgets to log their time, TraqNext allows manual adjustments to ensure that all time records are added and are accurate. Integrated timesheets compile all attendance data automatically and calculate the hours worked, overtime, break time and productivity. This simplifies payroll processing and eliminates errors.

It also helps managers monitor patterns such as late coming, absenteeism, or overtime, enabling them to address potential issues early on. With built-in reporting capabilities, you can review attendance trends, ensure compliance with company policies, and maintain accountability across the workforce, fostering a more organized and efficient work environment.
Product screenshot

Facilitates Performance Reviews

TraqNext simplifies the performance review process by providing an intuitive platform that enables managers and employees to engage in constructive feedback. It streamlines the evaluation process, ensuring that goals, achievements, and areas for improvement are clearly outlined. The application offers real-time tracking of performance metrics, making it easier to assess individual contributions. With customizable review templates, TraqNext ensures that each review aligns with organizational objectives. This helps improve overall employee performance and fosters a culture of continuous development.
Product screenshot

Get started today

Keep your teams efficient while ensuring privacy and compliance, with help just a click away.
Explore today - full access, no credit card required!